Skip to content

Get free database assistance or contact our experts for personalized support.

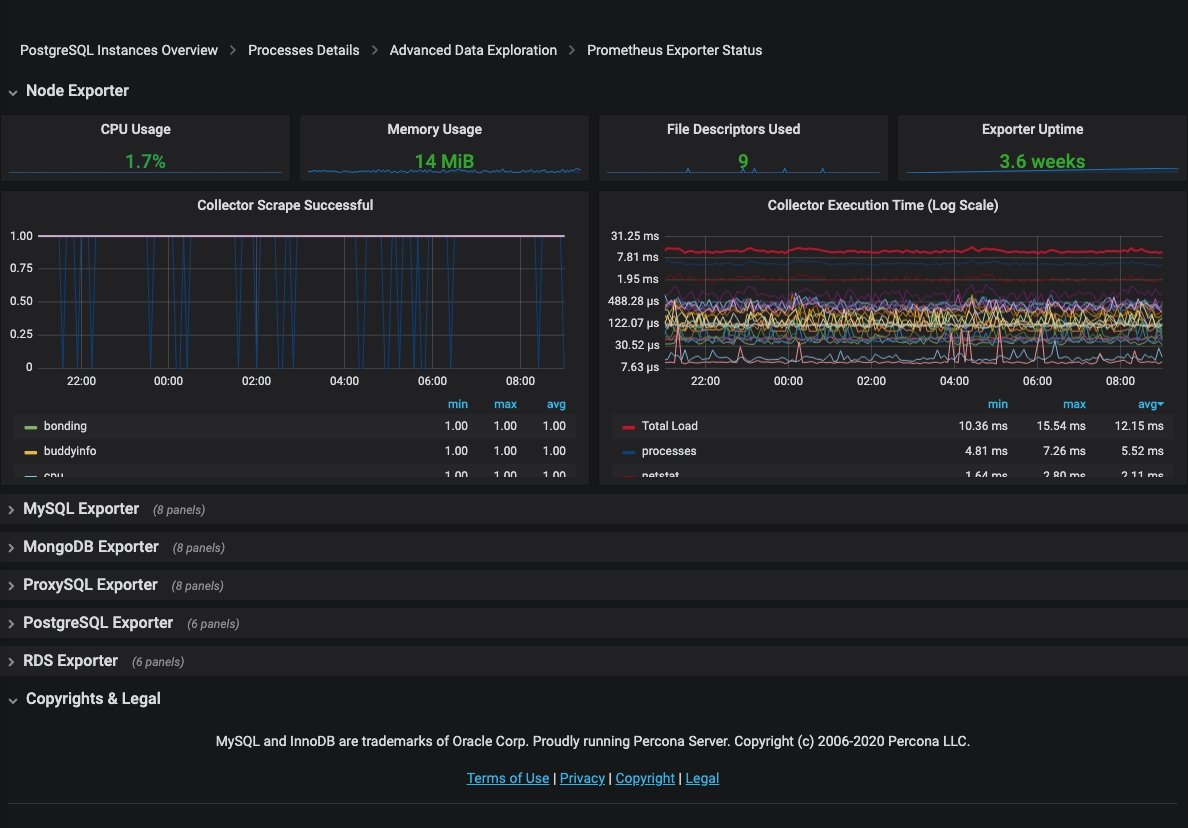
Prometheus Exporter Status

!image

The Prometheus Exporter Status dashboard reports the consumption of resources by the Prometheus exporters used by PMM. For each exporter, this dashboard reveals the following information:

  • CPU usage
  • Memory usage
  • File descriptors used
  • Exporter uptime